Project Report

Navigating Project Report

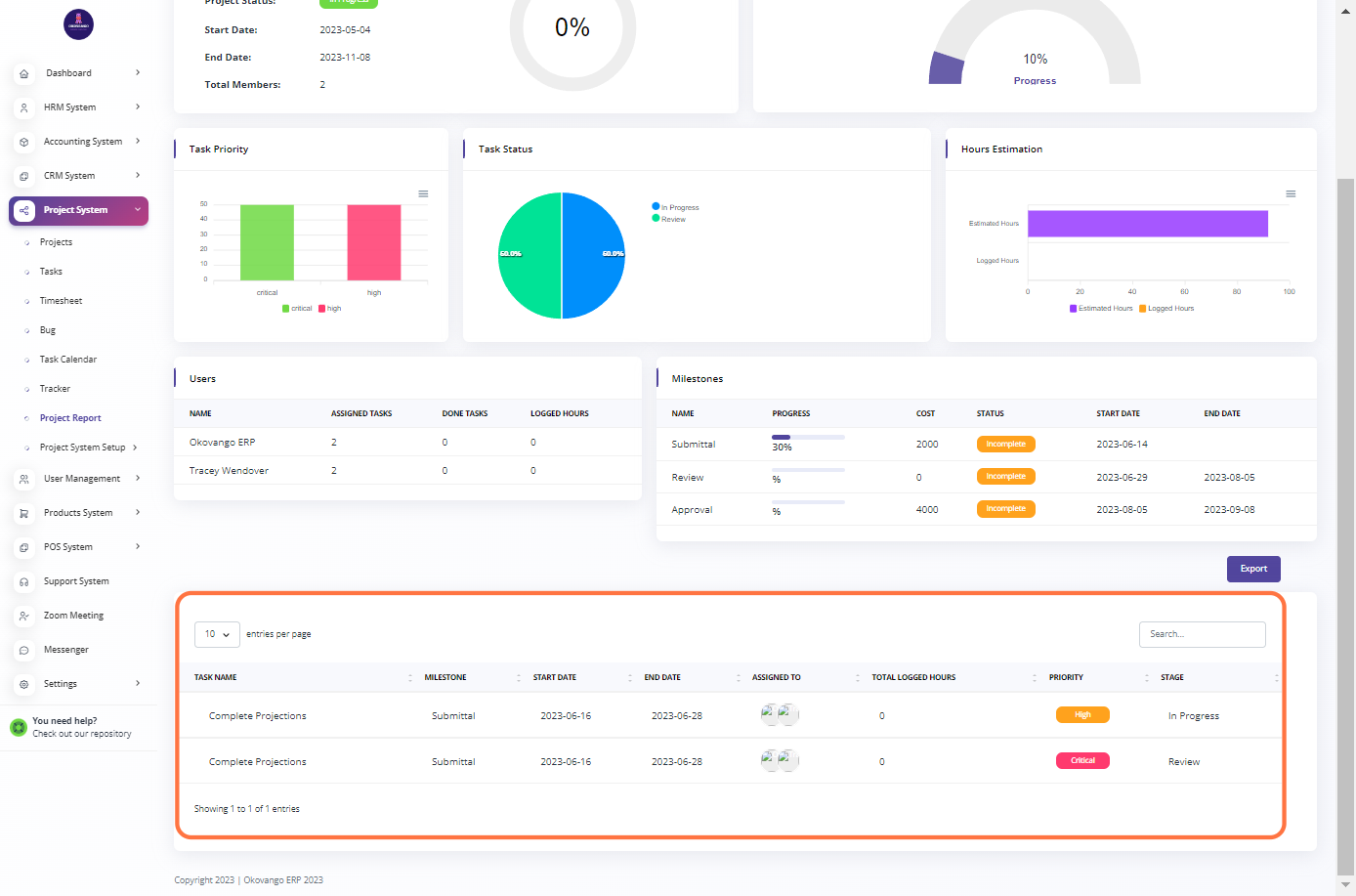
In the project report section, you can access and navigate through various reports related to your projects. These reports provide valuable insights and data regarding project progress, tasks, milestones, resource allocation, and other key metrics. You can view and analyze the reports to make informed decisions, track project performance, and communicate progress to stakeholders.

Click on 5…

Step 1: Click the "View and Edit" Button

You have the ability to view and edit the project reports

Click on

View

Viewing the reports allows you to analyze project data, metrics, and progress. you can access various types of reports to gain insights into your project.

These include:

  1. Overview: Provides a high-level summary of the project, including key metrics, timelines, and progress indicators.

  2. Milestone Progress: Shows the status and progress of project milestones, highlighting their completion percentage and any associated tasks or dependencies.

  3. Task Priority: Displays the priority levels assigned to project tasks, helping you identify and prioritize critical tasks.

  4. Task Status: Gives an overview of task statuses, such as "in progress," "completed," or "pending," allowing you to track task progress and identify bottlenecks.

  5. Hours Estimation: Provides an analysis of estimated versus actual hours spent on project tasks, helping you monitor resource allocation and project budget.

  6. Users: Shows user-specific information, including task assignments, contribution, and workload distribution across the project team.

  7. Milestone: Focuses on individual milestones, providing detailed information about their progress, associated tasks, and timelines.

By reviewing these reports, you can better understand project performance, identify areas for improvement, and make informed decisions to keep your project on track.

Click on Overview…

 

 

 

 

Search Support

logo_light_600px.png

Contact

United States:
7550 Creedmoor Rd., Suite 104,
Raleigh, NC 27613
+1 808 284-6649

Botswana:
Plot 19837, Phase 2
Gaborone, Botswana
+267 71 546 009

Follow Us

Image
Image
Image
Image
Image

Search